本文通过43个动图直观的给我们展示了污水处理工艺流程和设备工作流程,干货满满,建议收藏!
污水处理工艺流程图解
1、合建式缺氧-好氧活性污泥法脱氮工艺

2、T型氧化沟系统工艺
3、传统活性污泥法脱氮工艺
4、两级生物脱氮工艺
5、巴颠甫脱氮除磷工艺
6、生物滤池污水处理系统
7、溶气气浮工艺
8、回流加压溶气气浮工艺
9、全溶气气浮处理工艺
10、二相生物流化床工艺
11、三相生物流化床工艺
12、生物转盘二级处理工艺
13、生物转盘处理工艺
14、生物吸附法
15、污泥高温干馏裂解工艺流程
16、污泥堆肥工艺
设备工作流程图解
1、比阻测定
2、UASB构造图
3、带式干燥器
4、臭氧消毒流程
5、单级萃取流程
6、电渗析装置
7、反应区与三相分离设计参数
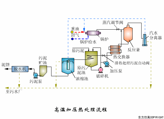
8、高温加压热处理流程
9、过滤原理
10、隔膜泵
11、渐减曝气法
12、阶段曝气法
13、接触氧化池
14、完全混合法基本流程
15、矩形气浮池
16、气流动力流化床
17、连续式重力浓缩池
18、立式多段焚烧炉
19、流化床焚烧炉
20、逆流回转焚烧炉
21、逆流加料蒸发流程
22、顺流加药蒸发流程
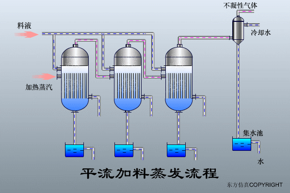
23、平流加料蒸发流程
24、射流式水力冲击式空气扩散装置
25、水下空气扩散装置
26、水力循环搅拌
27、污泥最终处置与利用












































